电子报阅读机
2026-04-03
星期五
当前报纸名称:中国石化报

中国石化报

日期:08-25
字号:
版面:第7版:中国石化报07版       上一篇    下一篇

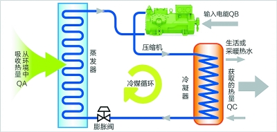
西北油田T740油井。 石立斌 摄 二氧化碳热泵技术工作原理图。

    在碳减排的时代命题下,一系列绿色低碳技术正崭露头角。从基础材料的突破到整体系统的优化、从单一设备的改良到全流程的再造,这些低碳解决方案展现了科技赋能环保的无限可能。这些创新不仅消除了高能耗、高排放的行业痛点,更以自然为师,用科技智慧实现了效率与环保的双赢。本版展现了油田企业通过科技创新推动绿色发展的生动实践,敬请关注。